false

Webportal "imEinsatz" für Live-Übertragungen von BOS-Drohneneinsätzen

Effizienz. Übersicht. Sicherheit.

gl60mini

Mit dem BOS-Webportal ermöglichen wir BOS-Einheiten den digitalen Zugriff auf alle relevanten Daten und Livestreams von Drohneneinsätzen – browserbasiert oder per App, datenschutzkonform und einsatzbereit in wenigen Minuten. Weiteres Modul: Über das zusätzliche Landkreis-Ebene-Modul besteht die Möglichkeit, als Landkreis, TEL oder übergeordnete Einheit mehrere Drohnen im System teamübergreifend zu betrachten. Wähle dazu im Drop-Down das Landkreis-Modul.

Es besteht die Möglichkeit, als Landkreis, TEL oder übergeordnete Einheit mehrere Drohnen im System teamübergreifend zu betrachten. Neben der Möglichkeit auf einer Karte die Position sämtlicher Drohnen zu sichten, kann auf der neuen Lagekarte für alle angeschlossenen Einheiten auch gezeichnet werden. So können Suchgebiete zwischen Einheiten sinnvoll aufgeteilt und abgearbeitet werden.  Die Livebilder können strukturiert erhoben, aufbereitet und sicher abgespeichert werden. 

  • Lieferumfang:

  • 1x Jahreslizenz
  • Artikelnummer: B337338312

99 Stk. auf Lager

ab 495,- €

Preis exkl. MwSt.

Preis fur Einzellizenz exkl. MwSt.

+ 95,- € je weitere Drohne

Effizienz. Übersicht. Sicherheit.

Die Livestream-Funktion ermöglicht die Echtzeitübertragung von Drohnenaufnahmen. Sobald eine Drohne live geht, kannst du die Übertragung im Webportal auf einem Browser oder per App direkt auf dem Handy mitverfolgen. Um dir den Livestream anzuschauen, genügt ein Klick oder Tab auf das Drohnensymbol auf der Karte. Die Ansicht passt sich anschließend an und der Punkt wird, sofern der Standort verfügbar ist, live aktualisiert und bewegt sich innerhalb des Fensters.

Im Bild: Datengeschützte Übertragung des Drohnenkamerabildes im Livestream

image
image

Live-Übertragung von Drohneneinsätzen

  • Übertragung des Drohnenkamerabildes in Echtzeit
  • Zugriff durch autorisierte Nutzergruppen über passwortgeschütztes Webportal
  • Unterstützt bei schneller Lageeinschätzung und Führungsentscheidungen
 

Im Bild: Einfache Verbindung mit der drohne112-Cloud über die Pilot 2 App

Archivierungs- und Dateiablagefunktion

  • Strukturierte Speicherung von Videoaufzeichnungen und Bildern
  • Zentrale Dateiablage für Einsatzberichte, Checklisten und Medien
  • Bereitstellung aktueller Schulungsunterlagen für Bestandskunden 
  • Integrierte Sammlung aller offiziellen DJI-Handbücher und Dokumente 

Im Bild: Suche nach Bildmaterial innerhalb eines bestimmten Gebiets anhand einer Zeitachse

image
image

Benutzer- und Rollenmanagement

  • Fein granulierte Rechtevergabe
  • Übersichtliche Verwaltung von internen und externen Zugriffen
  • DSGVO-konform gemäß aktueller Datenschutzanforderungen 

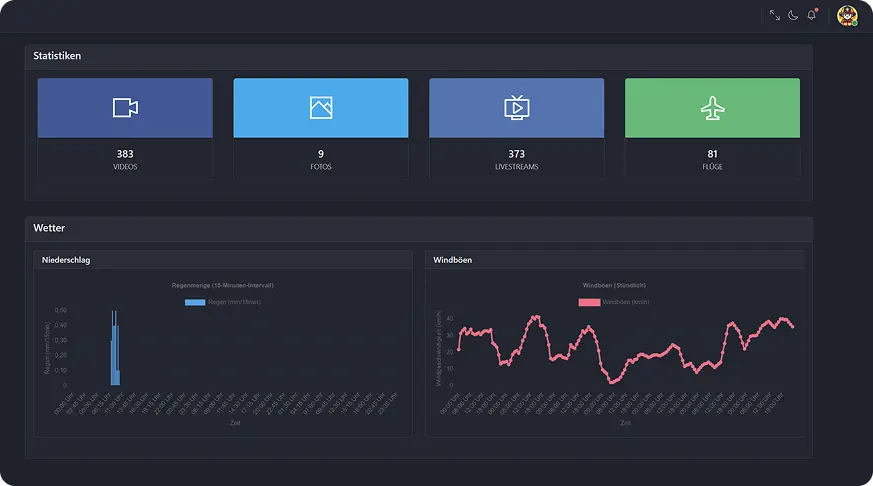
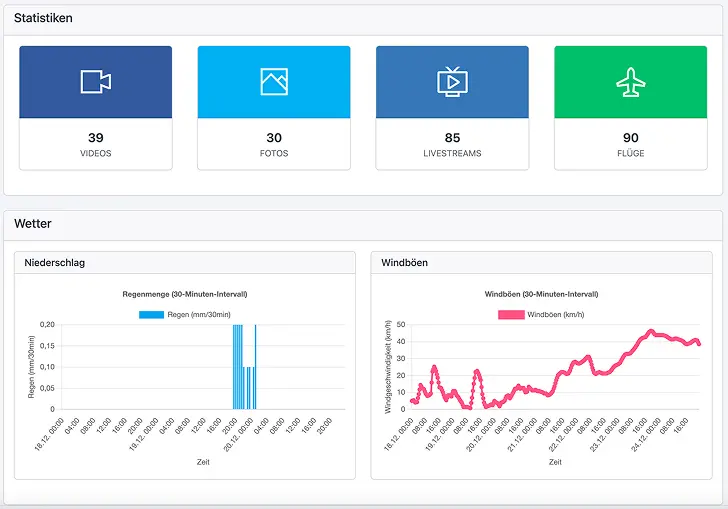
Intuitives Dashboard für den schnellen Überblick

  • Anzeige der aktuell aktiven Livestreams
  • Letzte Drohnenflüge und Einsatzdokumentationen auf einen Blick
  • Wetterdaten und relevante Einsatzinformationen 
  • Regelmäßige Systemupdates und Verbesserungen 
image
image

Sicherheit und Datenschutz auf höchstem Niveau

  • Serverstandort: ausschließlich Deutschland
  • Tägliche Backups an geografisch getrennten Standorten
  • Umsetzung der Anforderungen gemäß ISO 27001 / IT-Sicherheitsgesetz 
  • Ende-zu-Ende-Verschlüsselung bei Übertragung sensibler Daten

Livestream immer in der Tasche

Einsatzkräfte können die Livestreams per App auf dem Smartphone verfolgen. Sobald der Livestream der Drohne startet, erscheint eine Push-Nachricht auf dem Handy. Einfach öffnen und den Livestream direkt auf dem Handy ansehen. Die App liefert auch aktuelle Wetterdaten wie Wind, Niederschlag und den KP-Index – alles, was für sichere Drohnenflüge wichtig ist.

image
image

EDP-Integration verfügbar

Die Schnittstelle zur Einsatzleitsoftware EDP ist jetzt voll integriert. Standortdaten der Drohne werden in Echtzeit übermittelt und auf der EDP-Map angezeigt – die Drohne ist immer auf dem neuesten Stand. Der Clou: Über die Zusatzinformationen zur Drohne lässt sich der Livestream-Link direkt aufrufen. So bleibt der Überblick auch bei mehreren Drohnen stets gewährleistet.

Sobald der Livestream gestartet wird, erscheint die Drohne mit kurzer Verzögerung als Einsatzmittel auf der Karte. Per Klick auf das Fahrzeugdetails-Symbol können weitere Informationen zur Drohne angezeigt werden. 

Bidirektionales Flächenzeichnen | flexible Nutzung per App & Browser | smarte Einsatzkordination 

Synchronisiere deine Aktionen mühelos über unsere integrierte Applösung, über den Browser oder den Controller deiner Drohne.

  • Bidirektionales Flächenzeichnen: Markiere Suchgebiete oder Einsatzbereiche direkt am Controller oder im Portal und sieh sofort, was auf der jeweils anderen Seite eingezeichnet wurde – ideal für koordinierte Personensuchen und andere komplexe Einsatzszenarien.
  • Darstellung von PinPoints im Portal: Alle am Controller gesetzten Punkte werden direkt im Portal angezeigt
  • Automatischer Bilderupload: Bildmaterialien, die während des Einsatzes aufgenommen werden, landen automatisch im Portal und stehen sofort zur Einsatzdokumentation oder Analyse bereit.


Im Bild: Datengeschützte Übertragung des Drohnenkamerabildes im Livestream

image
image

Übersichtskarte des Landkreismoduls

Die Übersichtskarte für Landkreise stellt die Positionen aller angeschlossenen Drohnen inkl. der aktuell geflogenen Höhe dar und dient somit dazu, das aktuelle Geschehen im Blick zu behalten.

Im Bild: Im dargestellten Ausschnitt der Übersichtskarte werden die Drohnen sechs verschiedener BOS-Einheiten zeitgleich und in Echtzeit dargestellt. 

image
image

Mission Control

Mission Control stellt das Livebild aller mit dem Landkreis verbundenen Drohnen bereit. Wahlweise kann zu jedem Stream auch noch eine Karte mit der Position der Drohne dargestellt werden.ƒ

Im Bild: Im Bild: Mission-Control - die Ansicht für mehrere Livestreams in der 3x4 Darstellung

Lagekarte

Die Lagekarte bietet die Möglichkeit, für alle angeschlossenen Einheiten Suchgebiete in Form von Linien, Polygonen oder Rechtecken zu zeichnen. Die Zeichnungen werden dabei an die Einheit übertragen, welche in der Legende ausgewählt wurde.

Im Bild: Über das Layer-Symbol können wahlweise die Layer aller Einheiten ein- oder ausgeschaltet werden.

image

Lagekartenverlauf

Über den Lagekartenverlauf kann nachträglich ausgewertet werden, wie sich eine Lage entwickelt hat. Um einen Eintrag im Lagekartenverlauf zu sichern, genügt ein Klick auf den Druck-Button oberhalb der Lagekarte. 

Lageverwaltung

Die Lageverwaltung dient dazu, Lagen anzulegen oder zu löschen. Eine Lage muss zu Dokumentationszwecken zwingend angelegt werden. Ist eine Lage erstellt, kann diese oberhalb der Lagekarte im Dropdown ausgewählt werden. 

Weitere Funktionen

Eine Übersicht über die weiteren Funktionen der Landkreisebene findest du in der beigefügten Dokumentation.

Das Drohnenportal erklärt

Das Zusammenarbeitsmodul des Portals erklärt

Gerne berät dich:
avatar

Frage uns gerne nach einer Live-Demo bei dir vor Ort

Benjamin Roos

Fordere jetzt Dein
persönliches Angebot an.
Bitte gib eine bestehende Organisation/Behörde ein
Bitte gib eine bestehende E-Mail-Adresse ein

Die Datenschutzerklärung habe ich zur Kenntnis genommen und der Weiterverarbeitung meiner Daten zum Zwecke der Beantwortung meiner Anfrage stimme ich zu

closeBtn

Der Safari-Browser auf deinem Mac-Book unterstützt moderne, platzsparende Bildformate wie WebP leider nicht. Bitte wechsel den Browser oder das Endgerät, damit unsere Website richtig dargestellt wird.

circle
Avatar